Get International & Toll-Free Numbers For Microsoft Teams
Purchase compliant UK, international, and toll-free numbers from 65+ countries. Instantly integrate with Microsoft Teams, SIP trunks, or any voice platform, and manage centrally in one portal.
How Toll-Free & International Numbers Work in Teams
Microsoft Teams supports a wide range of number types for inbound and outbound calling, including toll-free numbers, local geographic numbers, national numbers, and even international dialing.
With Callroute, you can purchase toll-free and geographic numbers in 65+ countries and route calls directly to Teams users, Auto Attendants, or SIP endpoints, while complying with global telecom regulations.
65+ Countries
Buy local, international and toll-free numbers in any region from 65+ countries.
Local Presence
Assign geographic numbers tied to local area codes, so you appear local & trusted.
Route Calls
Route inbound calls to Teams users, queues, or contact centers.
Track Call Analytics
See real-time call and cost analytics across your global voice footprint.
Enterprise-Grade Numbering That Scales With You
Callroute provides a comprehensive numbering solution designed for enterprises with complex voice needs. Whether you’re operating in a single region or across multiple countries, our platform gives you access to:
UK & Non-Geographic Numbers
with full regulatory compliance
Inbound Toll-Free Numbers
Unified Management For Global Voice Infrastructure
Our portal puts enterprise-level control at your fingertips. Instantly configure, assign, and route Microsoft Teams toll-free and international numbers based on your organizational structure, business units, or geography.
Seamlessly connect toll-free and international numbers to:
- Microsoft Teams via Direct Routing
- SIP Trunk integration with existing contact centers or voice infrastructure
- External PSTN Destinations with dynamic call forwarding
This flexibility empowers IT teams to build scalable, resilient telephony environments, without the traditional operational overhead.
Experienced In Compliance-Driven Global Reach
Expanding into new markets?
Callroute simplifies global voice deployment by offering international and toll-free Microsoft Teams numbers in a wide range of countries, subject to local regulatory requirements.
Navigating the complex telecom regulations can be a headache. Let us use our experience to provide you with assistance and advice for your requirements so you can focus on delivery.
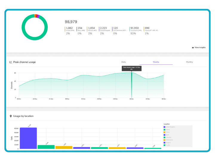
Track Phone Number Spend & Call Analytics
Callroute gives you deep, real-time insight into call activity across Microsoft Teams, including toll-free numbers, local numbers, and SIP routes.
Unlike Microsoft’s native reporting, we show the full picture, including spend, call volumes, missed call trends, and cost per number or user with our powerful reporting and analytics engine.
Gain real-time insight into:
- Peak usage periods
- Track phone number spend
- Call volumes by location or service
- Inbound vs. outbound traffic trends
Visualized in an intuitive, enterprise-friendly dashboard, ideal for both technical teams and business stakeholders.
Get An International Toll-Free Number With Callroute
See how you can:
- Manage your international and toll-free and geographic numbers in 65+ countries
- Route calls directly to Microsoft Teams users, Webex, Auto Attendants, or SIP endpoints, while complying with global telecom regulations
- Track phone number spend and call analytics
Why Choose Callroute For International Toll-Free Numbers
Extensive UK & global number coverage
Instant provisioning with full admin control
Microsoft Teams & SIP trunking integration
Regulatory compliance for global deployments
Graphical reporting & real-time analytics
Scalable for multi-site & multinational operations
Expert enterprise onboarding & support
Easy & intuitive management portal
Pricing For International & Toll Free Numbers
International &
Toll-Free Numbers
Buy inbound only service numbers and connect them to your auto attendants or call queues. No calling plan required.
POA
Add onto any plan or purchase ad-hoc
- Any UK area code
- Non-geographic 03x, 087x, 084x
- Freephone / Toll Free
- International numbers (65+ countries)
- Access to call analytics
International & Toll-Free Number FAQs
How do I get a toll-free number for Microsoft Teams?
You can get a toll-free number for Microsoft Teams either by purchasing directly from Microsoft or through a provider like Callroute.
With Callroute, you can buy toll-free numbers in 70+ countries and route them to Teams users, Auto Attendants, or Call Queues. We have a team of experts that can help you navigate buying numbers in different countries as well as navigating in-country telecom regulatory rules.
What is the cost of a Microsoft Teams toll-free number?
The cost of a Microsoft Teams toll free number depends on your provider and usage model. These costs vary by country and call volume. If you use Microsoft directly, you’ll pay for the usage through Communication credits which works on a prepaid basis.
With Callroute, you get predictable pricing through competitive monthly rates. Unlike Microsoft’s Communication credits, billing is post-pay, so you’ll simply get a bill at month end for the usage.
Do I need Communication Credits to use toll free numbers in Teams?
Not with Callroute. While Microsoft requires Communication Credits for toll-free usage on a pre-paid basis, Callroute connects toll-free numbers to Microsoft Teams using Direct Routing, and you are billed based on consumption at month end.
How can I track my monthly spend?
Callroute provides an intuitive reporting dashboard with graphical charts that enable enterprises to understand calling volumes over time and associated costs. Easily associate campaigns with calling volumes to measure ROI.
How long does it take to provision a toll-free number with Callroute?
Much depends on the country and the regulatory requirements surrounding the purchase of a number. For example, you may be required to provide proof of address in that country along with confirmation of a registered legal entity.
If the requested country does not require supporting address detail, then requests can typically be turned around in 48 hours (number live).
Beyond that, lead times are highly dependent on the buyer’s ability to provide the requested information. But our experts are on hand to help you navigate the process.
Can I use a toll-free number to dial into Teams meetings?
Yes. Toll-free numbers can be assigned to Microsoft Teams Audio Conferencing bridges, allowing external participants to join meetings by phone without incurring charges.
Callroute supports assigning toll-free numbers to conferencing bridges, making dial-in access globally available and cost-predictable for your organization.
Can I add an international toll-free number to Microsoft Teams?
Yes. Callroute supports international toll-free numbers in over 70+ countries. These numbers can be routed directly to Microsoft Teams users, queues, or Auto Attendants even in countries where Microsoft does not offer native toll-free number support.
We also assist with advising on telecom regulatory requirements where needed.
Does Callroute support Audio Conferencing dial-in numbers?
Yes. Callroute allows you to assign toll-free or local numbers to Microsoft Teams Audio Conferencing bridges.
This enables attendees to join meetings from anywhere via a standard phone line, without relying on internet access, ideal for external guests, hybrid events, and accessibility.
Buy Toll-Free & International Numbers With Confidence
Speak to an expert for a quote on Microsoft Teams toll-free number pricing, advice on how to navigate telecom regulations, or to discuss your requirements.



































